mirror of
https://github.com/h44z/wg-portal.git
synced 2025-10-05 07:56:17 +00:00
1.5 KiB
1.5 KiB
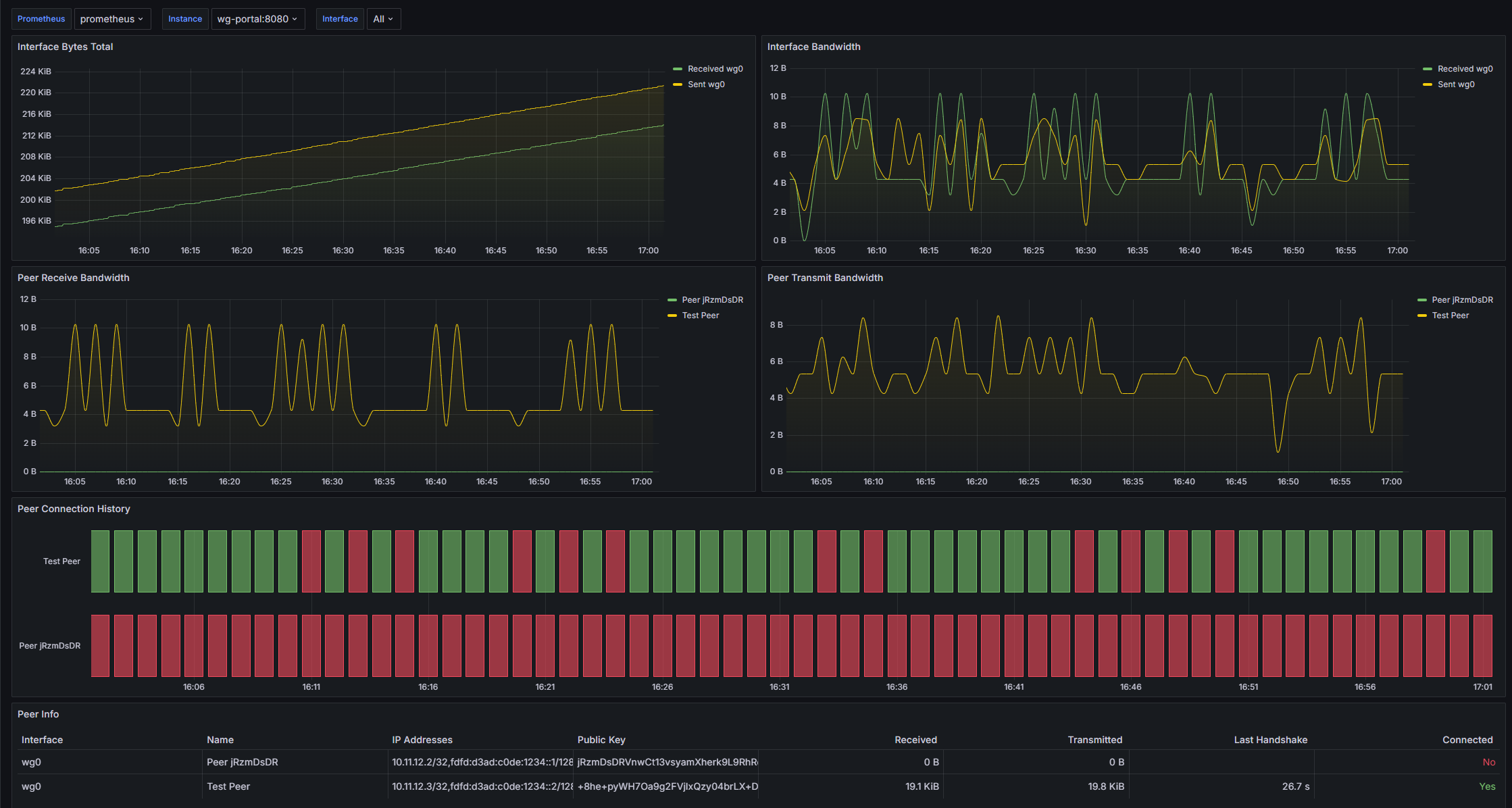
By default, WG-Portal exposes Prometheus metrics on port 8787
if interface/peer statistic data collection is enabled.
Exposed Metrics
Metric | Type | Description |
---|---|---|
wireguard_interface_received_bytes_total |
gauge | Bytes received through the interface. |
wireguard_interface_sent_bytes_total |
gauge | Bytes sent through the interface. |
wireguard_peer_last_handshake_seconds |
gauge | Seconds from the last handshake with the peer. |
wireguard_peer_received_bytes_total |
gauge | Bytes received from the peer. |
wireguard_peer_sent_bytes_total |
gauge | Bytes sent to the peer. |
wireguard_peer_up |
gauge | Peer connection state (boolean: 1/0). |
Prometheus Config
Add the following scrape job to your Prometheus config file:
# prometheus.yaml
scrape_configs:
- job_name: wg-portal
scrape_interval: 60s
static_configs:
- targets:
- localhost:8787 # Change localhost to IP Address or hostname with WG-Portal
Grafana Dashboard
You may import dashboard.json
into your Grafana instance.